FluxCD
Note
Primary audience: Skyscrapers customers, Skyscrapers internal to understand how Flux is used in our platform. It covers how Flux works, how to debug common issues, and how to deploy changes using Flux. It also highlights our internal tooling (OpenTofu and Concourse CI) used to bootstrap and manage Flux.
Flux is a way to deploy and maintain your applications and components through GitOps. It is designed to keep your Kubernetes clusters in sync based on the configuration in git and to automate updates to configuration when Flux detects it. This documentation provides guidance on setting up and managing your repository structure using Flux in the cooperation with Skyscrapers.
In short, this means Flux will pull your changes from Git and keep everything reconciled. For example if you commit a new container image to your helm chart, Flux will detect this and perform a helm upgrade directly from within the Kubernetes cluster. You are also not limited to Helm, Flux works great with Kustomize too.
How to deploy with Flux
At Skyscrapers, we use a combination of Git commits and our CI pipeline to deploy changes to clusters. Here’s how to manage deployments for both cluster infrastructure components and application workloads.
Deploying Applications
Note
Primary audience: customers
Note
This part of the documentation is a work in progress, if you have any questions or need help, please reach out to us.
If you are using Flux to deploy your apps, then you can add or update Kubernetes manifests directly in your configurated location (check apps.yaml for the location). Flux will automatically pick up the changes and deploy them to the cluster.
To allow for more flexibility for your applications, we recommend to use a separate repository to store your manifests instead of the IaC repository (skyscrapers/<customer_name>). Reach out to us to properly configure the apps.yaml Kustomization for facilitating this. This way you can still manage your application manifests within your own git repository, while still having Flux deploy them. The only requirement for this is that you define a GitRepository and create a Secret in the flux-apps namespace with an SSH deploy key to access the repository.
Example Configuration
This section provides some examples of the configuration files used to manage Flux resources. For a more in depth explanation of the configuration files, please refer to the Flux documentation and reach out to us.
Note
In general, please reach out to us for guidance on getting started with Flux. It’s important to take great care, as we use the same system for managing the cluster state and platform components.
The apps.yaml file points to the applications folder or repository, allowing Flux to manage application deployments. An example configuration might be:
apiVersion: source.toolkit.fluxcd.io/v1
kind: GitRepository
metadata:
name: app
namespace: flux-apps
spec:
url: ssh://git@github.com/<organisation>/<repo-name>.git
ref:
branch: main
secretRef:
name: apps-deploykey
---
apiVersion: kustomize.toolkit.fluxcd.io/v1
kind: Kustomization
metadata:
name: app-production
namespace: flux-apps
spec:
sourceRef:
kind: GitRepository
name: app
path: flux/apps/productionImportant
Requirement for this is that a secret (called apps-deploykey here in this example) is deployed in the flux-apps namespace with an SSH deploy key to access the repository.
Then you can create a flux/apps/production/my-app.yaml file that is used to define the deployment of your application. An example configuration might look like:
---
apiVersion: source.toolkit.fluxcd.io/v1
kind: GitRepository
metadata:
name: <my-application>
namespace: flux-apps
spec:
interval: 1m0s
ref:
branch: main
secretRef:
name: app-deploykey
url: ssh://git@github.com/<organisation>/<repo-name>.git
---
apiVersion: helm.toolkit.fluxcd.io/v2
kind: HelmRelease
metadata:
name: <my-application>
namespace: flux-apps
spec:
chart:
spec:
chart: <my-application>-chart
sourceRef:
kind: GitRepository
name: <my-application>
interval: 5m
releaseName: <my-application>
targetNamespace: <namespace>Using encryption in Flux
We offer the option to encrypt secrets in Flux through KMS. This section explains how you can create encrypted files using SOPS and how you can configure Flux to decrypt them.
In your Git repository you’ll need to configure a .sops.yaml file that specifies the KMS key you want to use, the AWS profile to use and what data SOPS needs to encrypt. Here is an example on how to do that:
---
creation_rules:
- path_regex: flux/apps/.*
kms: "arn:aws:kms:eu-west-1:123456789012:key/11111111-111-1111-1111-111111111111"
encrypted_regex: "^(data|stringData)$"
aws_profile: <profile>
stores:
yaml:
indent: 2the encrypted_regex makes sure that only specific fields are encrypted instead of all files. In this case it will only encrypt files containing a data or stringData field in the flux/apps/ folder.
Next to that we also need to provide Flux access to be able to decrypt it. This can be done by configuring the KMS key in the cluster definition file of the cluster:
flux:
kustomize_controller:
additionalKMSArns:
- "arn:aws:kms:eu-west-1:123456789012:key/11111111-111-1111-1111-111111111111"Deploying Cluster changes
Note
Primary audience: Skyscrapers internal
These include things like the Ingress controller, Metrics server, Karpenter, node pools, etc. They are defined in the flux/system/<cluster> directory as Kubernetes manifests and are rendered with OpenTofu based on our kubernetes-stack and the cluster definition file. To modify or add a cluster add-on you will typically make changes in the cluster definition file. After that you will need to run the Concourse pipeline to render the new Flux manifests. The pipeline will automatically create a PR with the changes to the Git repository, After verifying and merging the PR Flux will pick them up.
Important
Emergency Changes: In cases where Flux or the pipeline is an obstacle, you could apply changes manually with kubectl as a stopgap and then update Git accordingly. However, remember to suspend the affected Flux resources if you do this, to avoid it rolling back your manual change. Once the proper fix is in Git and Flux is unsuspended, it will reconcile back to the Git-defined state.
Note
Customers: If you need a new capability or change at the cluster level (say you want to install a new tool or change an add-on’s configuration), the process is to request or coordinate with us (or via a merge request to the IaC repo if you have access). This ensures everything stays consistent (and you benefit from our review/validation).
Behind the Scenes of a Deployment: To summarize the flow in a step-by-step sequence
- Configuration change: a human (or automated process) updates the desired state in Git (cluster config or app manifests).
- Plan (for infra changes): Concourse CI generates the Flux manifests and creates a PR with the changes.
- Review: the PR is reviewed and merged.
- Flux detection: within a minute or so, Flux’s Source Controller sees the new commit (GitRepository status moves to the latest revision).
- Reconciliation: the Controllers applies the changes:
- New Kubernetes objects are created (e.g., a new Deployment for a new addon).
- Modified objects are updated in place (Flux uses server-side apply, which handles merges).
- Removed objects (if any were deleted from the config) are pruned (Flux will delete resources that are no longer in Git, by default).
- Health checks: Flux checks that all newly applied workloads become healthy. If any Deployment or stateful service isn’t coming up, Flux will report it. Otherwise, it marks the sync as successful.
- Prometheus will send a Slack alerts if any object is failing. see How to debug Flux to learn how to debug the problem you are facing.
- Cluster state updated: the cluster now reflects the new desired state. Users can use kubectl get to see the new pods/services, etc. The Git repo serves as the record of truth for what’s deployed.
How Flux works
Flux Architecture and Components
Flux is made of several controllers:
- source-controller - fetches Git/Helm sources.
- kustomize-controller - applies Kubernetes manifests.
- helm-controller - manages Helm releases.
- notification-controller - emits alerts and events.
- image-automation (optional component) - automates container image updates.
- image-reflector-controller (optional component) - reflects image tags and digests.
All controllers run in the flux-system namespace and are managed per cluster by Skyscrapers. The Flux controllers run on AWS Fargate (for EKS) to be able to bootstrap the cluster (setup of Karpenter before there are nodes).
How Flux pulls configuration from Git
- GitRepository objects defines what repo/branch/path to sync.
- Kustomization objects tells Flux how to build and apply manifests.
- Controllers continuously reconcile based on changes in the Git repo.
Bootstrapping Flux with OpenTofu and Concourse CI
Note
Primary audience: Skyscrapers internal
Our kubernetes-stack provisions the initial Flux installation and Git structure through the cluster-apply step. When running the Concourse pipeline OpenTofu commits Flux manifests to the Git repository. Flux then starts reconciling Git state automatically.
Important
This step is fully handled by Skyscrapers automation! Since all (infra/system) Flux files are generated by OpenTofu, you can’t edit them directly. This is enforced on GitHub. Instead, modifications should be made to the clusters’ definition file and run the Concourse pipeline to apply the changes. The pipeline will automatically create a Pull Request to the repository.
Here is an example of the Git structure:
docs/
flux/
├── system/
├── production-cluster-name/
├── .../...
└── DO_NOT_EDIT
└── staging-cluster-name/
├── .../...
└── DO_NOT_EDIT
└── clusters/
├── production-cluster-name/
├── flux-system/...
├── apps.yaml
└── system.yaml
└── staging-cluster-name/
├── flux-system/...
├── apps.yaml
└── system.yaml
k8s-clusters/
├── production-cluster-name.yaml
└── staging-cluster-name.yaml
terraform/
├── live/
└── modules/Directory Breakdown:
- flux/: Directory to hold all Flux-related configuration files.
- system/: Directory for managing platform configurations. DO NOT EDIT!.
- clusters/: Directory for managing cluster-specific configurations.
- production-cluster-name/: configuration for the production cluster.
- flux-system/: Contains the core Flux system configurations. This is automatically provisioned for you by Skyscrapers/Flux and can’t be modified manually.
- apps.yaml: Kustomization overlay pointing to the apps repository. See Applications section for more information.
- staging-cluster-name/: configuration for the staging cluster, structured similarly to the production cluster.
- production-cluster-name/: configuration for the production cluster.
ECR access
Note
Primary audience: Skyscrapers internal
If AWS ECR is used as registry, Skyscrapers commonly needs to setup cross-account access to ECR repositories. Instructions can be found in the AWS ECR documentation.
How to debug Flux
Note
Primary audience: Skyscrapers customers, Skyscrapers internal
When using Flux, most deployments are hands-off. However, issues can occur or Flux might not pick up a change as expected. This section covers common problems and how to troubleshoot them.
before you get started, make sure you have the following tools installed:
Helpful UI tools
Grafana
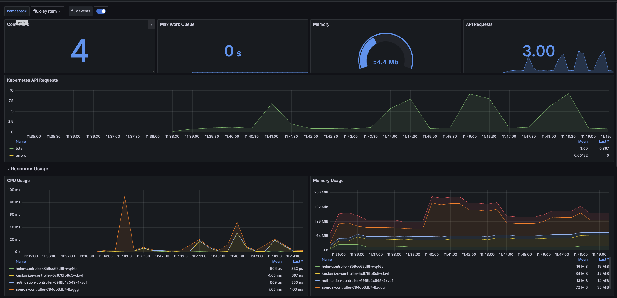
Our Grafana dashboards provide a good overview of the status of all Flux components. We have the following dashboards:
- Flux Cloudwatch Logs: This dashboard shows the logs of all Flux components. It is useful for debugging issues with Flux itself.
- Flux Cluster Stats: Overview of all Flux-managed resources status on the cluster (counts of reconcilers, how many are failing vs healthy, and a table of each Kustomization/HelmRelease and whether it’s Ready).
- Flux Control Plane: Shows the health of the Flux controllers themselves (CPU/memory usage, queue lengths, API request rates, etc.).
VSCode GitOps tools
If you are using VSCode, you can install the Weaveworks GitOps extension to visualize the Flux resources in your cluster. This extension provides a tree view of all Flux resources and their status. It also allows you to view the logs of the Flux controllers and the status of the Git repositories.
General Kubernetes UI tools
As described in our Kubernetes Tools documentation, K9s, Headlamp or Freelens are great tools to visualize the state of your cluster. They can be used to view the status of all Kubernetes resources, including Flux resources.
Common problems and symptoms
Flux is not applying new changes: You pushed a commit, but the changes aren’t reflected in the cluster. This could be caused by Flux not yet pulled the latest version of the git repo, the change not being in the correct branch/path that Flux watches, or Flux having paused reconciliation (on that resource).
Sync failure / errors in manifests: Flux attempted to apply changes but encountered an error (e.g., a YAML syntax error, missing Kubernetes resource,…s). In such cases, Flux will mark the Kustomization as not ready and emit an error message. You will see a Slack alert in the #flux-monitoring channel if it’s a managed cluster component (or in the customer slack channel for customer workloads), and the flux get status will show the error message.
Drift / Manual changes overwritten: If someone manually changes a Kubernetes resource (bypassing Git/Flux), Flux will revert it (it notices it doesn’t match Git). This isn’t exactly a Flux “problem” (it’s by design) but it can surprise you if you forget Flux is managing that resource.
Secret decryption issues: If a SOPS-encrypted secret cannot be decrypted (perhaps a KMS permission issue or a missing key), the Kustomize Controller will error out at that resource. The Kustomization might report an error like “failed to decrypt secret …”. This requires checking that the secret is encrypted with the correct AWS KMS key.
Useful Commands and tools for Debugging
Flux provides a CLI that can query the status of resources and controllers. We also use standard kubectl for investigating. Here are some go-to commands:
- Check overall Flux status: Use flux check to verify the controllers are healthy. This can catch issues like missing CRDs or version skew. For example:
flux checkall will report if any Flux component is unhealthy. - List all Flux resources and their status:
flux get all -Awill list all Flux resources in all namespaces, showing if they are ready or suspended, and the last revision applied.
Example output:
❯ flux get all -A
...
NAMESPACE NAME REVISION SUSPENDED READY MESSAGE
infrastructure helmrelease/velero 8.5.0 False True Helm upgrade succeeded for release infrastructure/velero.v19 with chart velero@8.5.0
keda helmrelease/keda 2.16.1 True True Helm upgrade succeeded for release keda/keda.v13 with chart keda@2.16.1
kube-system helmrelease/aws-efs-csi-driver 3.1.7 False True Helm upgrade succeeded for release kube-system/aws-efs-csi-driver.v8 with chart aws-efs-csi-driver@3.1.7
NAMESPACE NAME REVISION SUSPENDED READY MESSAGE
flux-system kustomization/flux-system master@sha1:c2bb7069 False True Applied revision: master@sha1:c2bb7069
flux-system kustomization/system master@sha1:26baab35 False False failed to decode Kubernetes YAML from /tmp/kustomization-127428636/flux/system/<cluster-name>/infrastructure/velero/helm-velero.yaml: MalformedYAMLError: yaml: line 30: mapping values are not allowed in this context <nil>
...In this example, the kustomization/system is not ready due to a malformed YAML error in the Helm release for Velero. This indicates that the Helm release was not applied successfully. You can also see that the helmrelease for Velero is in a healthy state, while the Kustomization for KEDA is suspended (paused).
- List Sources (Git repositories): flux get sources git -A shows the status of GitRepository objects. This will tell you if Flux is successfully pulling the repo.
- View detailed status and events: You can describe the resources for more info. For example:
flux debug helmrelease vertical-pod-autoscaler -n infrastructure --show-status. In the description, under Events and status->Conditions, you’ll often find the full error message or stacktrace for failures. This is crucial for debugging issues. - Logs of Flux controllers: Sometimes you need to see the controller logs for deeper debugging (though often the error surfaces in the Kustomization status). You can get logs with kubectl -n flux-system logs deployment/kustomize-controller (or whichever controller you suspect). The Flux CLI has a helper
flux logs --level=error -fwhich streams all error logs. You can drill down to specific controllers withflux logs -n <namespace> <controller-name> --level=error -f. - Forcing a reconcile: If you made a fix in Git and want Flux to apply it immediately (instead of waiting for the next interval or webhook), you can run
flux reconcile kustomization <name> --with-source. For instance,flux reconcile kustomization flux-system --with-source -n flux-systemwill make Flux fetch the latest Git commit and re-run the sync for the flux-system Kustomization on demand. This is useful after you’ve addressed a problem and want to verify the fix.
Additionally, we have Grafana dashboards and Slack notifications set up for Flux:
- Slack alerts: Whenever Flux encounters a sync error on a managed cluster component, Prometheus will send a message to our #flux-monitoring channel (and optionally to your team’s channel if configured). The Slack alert typically includes the name of the resource and a brief error message or status. For example, an alert might say:
FIRING (:fire:) - critical - Kustomization system in namespace flux-system hasn't been READY for 15 minutes!. - Grafana Dashboards: We provide two Flux monitoring dashboards in Grafana:
- Flux Cluster Stats: Gives an overview of all Flux-managed resources status on the cluster (counts of reconcilers, how many are failing vs healthy, and a table of each Kustomization/HelmRelease and whether it’s Ready).

- Flux Control Plane: Shows the health of the Flux controllers themselves (CPU/memory usage, queue lengths, API request rates, etc.) .
These dashboards can be found in your Grafana (usually under the Flux folder). They are useful for a quick health check. For example, the Cluster Stats dashboard can immediately show if any Kustomization or HelmRelease is in a failed state (highlighted in red), and which source it’s stuck on. The Control Plane dashboard helps identify if Flux controllers are under heavy load or facing resource issues.

- Flux Cluster Stats: Gives an overview of all Flux-managed resources status on the cluster (counts of reconcilers, how many are failing vs healthy, and a table of each Kustomization/HelmRelease and whether it’s Ready).
Interpreting Flux status and alerts
When debugging, understanding Flux’s status messages and alerts is key:
- Ready vs Not Ready: A Flux Kustomization or HelmRelease has a Ready condition. “Ready=True” means the last sync succeeded and the resource is in sync. “Ready=False” means the last attempt failed or it’s lagging. Always check the MESSAGE or Last Heartbeat details – they explain why it’s not ready.
- Common status Messages:
Applied revision xyz: This indicates success – Flux applied the commit with ID xyz.Helm install failed: Indicates a Helm chart release issue (perhaps a values issue or chart bug).Health check timed out: Flux applied resources but one of them didn’t become healthy in time (Flux does basic health checks on workloads by default). For instance, a Deployment’s pods didn’t all become ready, so Flux flags it. The Slack alert or Kustomization message will mention which resource is unhealthy.validation failed: Means Kubernetes refused the apply, possibly due to an invalid field or missing CRD. Check the error details in the event.context deadline exceeded: A timeout occurred, possibly network issue reaching Git or applying to the API.Suspended: If a Kustomization is suspended (manual pause), its status will showsuspended=trueand it won’t reconcile until resumed. Remember toflux resume kustomization <name>after pausing.
- Flux alerts in Slack: When you see a Slack alert from Flux, use it as a starting point. For example, “Kustomization reconciliation failed”. That tells you which Kustomization (or HelmRelease) had an issue. You’d then do
flux get kustomization <X>or checkkubectl describeto get the specifics. The Slack alerts help catch things early, but they’re brief; the detailed error is in the cluster (and sometimes in the Slack message thread if expanded). - Controller-specific Issues: If only one type of resource isn’t updating, consider which controller is responsible:
- If a GitRepository is failing, the Source Controller logs will be relevant.
- If a HelmRepository is failing, check the Source Controller logs for issues with the Helm repo.
- If a HelmRelease is failing, check Helm Controller logs and maybe do a
flux debug helmrelease vertical-pod-autoscaler -n infrastructure --show-valuesto get the values. - If a Kustomization is failing, the Kustomize Controller logs will have the details. You can also check the status of the Kustomization with
flux get kustomization <name> -n <namespace>to see if it’s stuck on a specific resource or has a general error. - If generally nothing is syncing, maybe Flux is suspended, or the source controller isn’t able to pull the latest code.
Tips for troubleshooting
- Start with
flux get all -A: it’s the quickest way to see what Flux thinks is wrong. Focus on any resources that are not ready. - Check for Suspension: Ensure the resource isn’t suspended. If suspended, simply resume it (flux resume …) when ready.
- Use Reconcile to Retry: After fixing an issue (e.g., you corrected a broken YAML in Git), you don’t have to wait – run
flux reconcile(as shown above) to immediately retry the sync. This short-circuits the polling interval and also refreshes the Git source. - Investigate Pipeline if No Changes Arrive: If you expected Flux to deploy something but nothing changed in the repo’s Flux directories, the issue might be upstream in our pipeline. Check the Concourse jobs output for changes and/or errors (like a failed OpenTofu plan). If everything looks good in the pipeline, check if Concourse opened a PR to the Git repo. If it did, check if the PR was merged. If not, it might be waiting you to merge it.
- Don’t Edit Flux Files by Hand: avoid manually editing files under flux/system/ or flux/clusters/ to “hot-fix” something. Not only will our automation likely overwrite it later, but also such changes might be out of band of OpenTofu. If absolutely necessary (in an emergency), you could suspend the Flux resource and apply a manual patch on the cluster (using kubectl), but in general it’s better to go through the proper pipeline or contact our team for assistance. Flux is about Git being the source of truth, so we want to keep it that way.
- Reach out if in doubt: As a customer, if you’re unsure why Flux did something or how to fix an error, feel free to reach out to Skyscrapers support. We have internal insight into the pipeline and can help identify whether it’s a pipeline bug or an issue in your manifests.